首页 | 汽车研究网_汽车智库互动平台 官方微信 科瑞咨询  
汽车研究网,我的汽车领域专家
  国内资讯  国际资讯  行业快讯 新能源 智能汽车 前沿技术 数据快讯  
乘用车 卡车 客车 专用车 零部件 发动机 自主品牌  
高层动态 合资合作 整合并购 战略规划 出口 召回 终端市场 经营业绩 人事变动 新品上市 品牌营销  
国际政策 国内政策 地方政策  
经济指标 改革规划 基建投资 能源环境 金融商贸    
知识术语  汽车人物  汽车展会  科研院校 人才招聘    
热点透视 产销分析 展会论坛 厂商专题    
参数配置
机械液压助力

打方向拐弯、泊车、调头时更轻松省力。

机械液压助力

1有什么用?

打方向拐弯、泊车、调头时更轻松省力。

2优势

技术成熟可靠,成本低,大小车辆都适用。

全为机械连接,路感清晰直接。

3缺点

需依靠发动机动力,相对增加了能耗。

定期要对助力油液进行更换。

4技术原理

      机械液压助力英文简称为HPS。主要组成部分有液压泵、油管、压力流体控制阀、V型传动皮带、储油罐等等。这种助力方式是将一部分发动机动力输出转化成液压泵压力,对转向系统施加辅助作用力,从而使轮胎转向。

根据系统内液流方式的不同可以分为常压式液压助力和常流式液压助力。

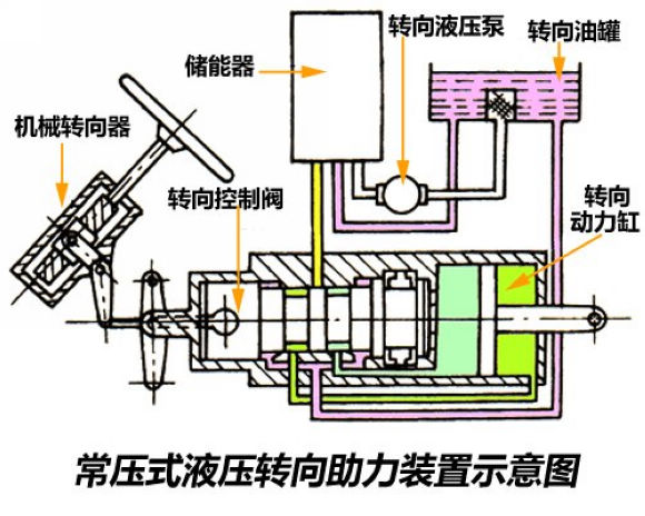
常压式液压助力

常压式液压助力系统的特点是无论方向盘处于正中位置还是转向位置、方向盘保持静止还是在转动,系统管路中的油液总是保持高压状态。

常流式液压助力

常流式液压转向助力系统的转向油泵虽然始终工作,但液压助力系统不工作时,油泵处于空转状态,管路的负荷要比常压式小,现在大多数液压转向助力系统都采用常流式。


可以看到,不管哪种方式,转向油泵都是必备部件,它可以将输入的发动机机械能转化为油液的压力。这就是为什么机械液压助力无形中能耗增加的原因。

5扩展阅读

机械液压助力诞生于1902年,由英国人Frederick W. Lanchester发明,而最早的商品化应用则推迟到了半个世纪之后。


1951年克莱斯勒把液压转向助力系统应用在了Imperial车系上。由于技术成熟可靠,而且成本低廉,后得以被广泛普及。

 
科瑞客户服务端——全新产品服务体验
回顶部
关于我们 智库平台 科瑞咨询 招聘英才 联系我们 法律声明
电话:4006-997-802    客服邮箱:market@autothinker.net    投稿邮箱:news@autothinker.net
Copyright @ 2010 - 2018 China-Qiche All Rights Reserved 沈阳科瑞信息有限公司 版权所有 辽ICP备18018472号 增值电信业务经营许可证 辽B2-20180363
手机版
执行时间:1.51 秒